吸附回收废气处理设备
·系统综述
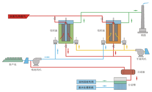
吸附回收主要是利用吸附材料将废气中的有机溶剂吸附下来,并脱附回收利用有机溶剂的方法。
在有机废气治理工艺中,吸附是处理效果好、使用较广的方法之一。吸附剂有活性炭、树脂、沸石等,其中活性炭、树脂吸附应用最多。通过吸附系统,不仅可以使废气中VOCs浓度大大降低,实现废气达标排放,而且吸附后通过解析,收集物可回用于生产,实现物料的循环利用,减少物料消耗。·工艺原理
吸附:含VOCs的废气穿过吸附剂床层,VOCs被吸附在吸附剂的微孔结构中,干净的气体则排入大气。
脱附:吸附剂吸附饱和后,失去吸附性能,需要对其脱附再生,主要利用热源将吸附质气化,然后被载体携带出。
吹扫:吸附质在加热气化过程中,吸附剂也相应的被加热,低温有利于吸附的进行,因此需要降低吸附剂的温度。


推荐
-
-
QQ空间
-
新浪微博
-
人人网
-
豆瓣
